Contact us
Remote monitoring

Remote monitoring

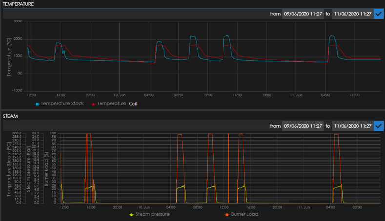
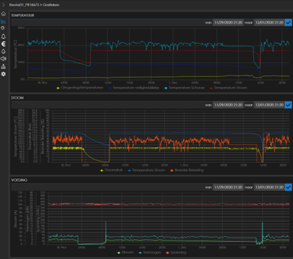
As the remote connection is connecting you 24/7 to your steam generator, you can always keep an eye on the process. Some features of our remote monitoring service are:

  • Different parameters that are accessible by PC, tablet or smartphone
  • Global alarm notifications
  • Follow up on historical trends
  • Map location view
  • Instant status view
  • Consumption report
  • Water treatment control
     

MAKING STEAM IS SIMPLE. MAKING STEAM WITH MAXIMUM EFFICIENCY IS CLAYTON'S SPECIALITY.

Want to discover more?

Contact us

CO2 Energy Efficient

Logo partner Agfa Logo partner Danone Logo partner Pfizer Logo partner Bayer Logo partner JTI Logo partner Unilever Logo partner Coca cola Logo partner L'oréal Logo partner BASF Logo partner GSK Logo partner Knorr Logo partner Mars Logo partner Nestlé Logo partner P&G Logo partner Siemens Logo partner Esso Logo partner Spie Logo partner Maersk Logo partner Pepsico Logo partner Q8 Logo partner Solvay Logo partner Heinz Logo partner EON